Skip to main content

Edge Computing · Enterprise · SaaS

ZEDEDA

Product Designer Visit website ↗

ZEDEDA makes edge computing effortless, open, and intrinsically secure extending the cloud experience to the edge with a distributed, cloud-native edge management and orchestration solution.

  • Enterprise
  • Edge Computing
  • SaaS
ZEDEDA cover

ZEDEDA overview

Problem Statement

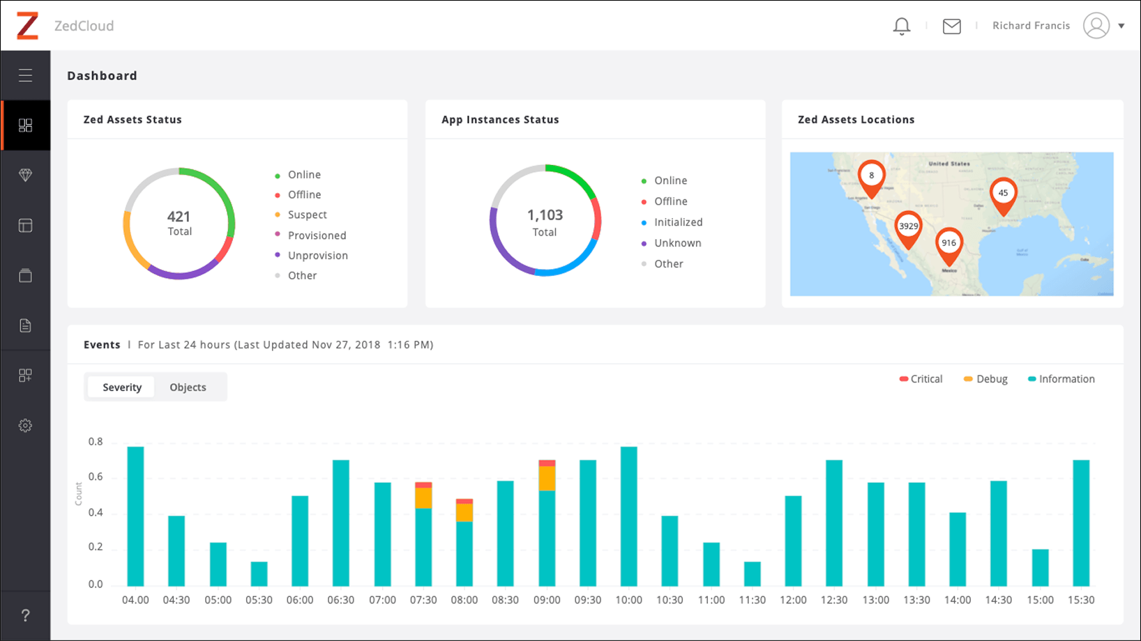
Dashboard

Many organisations struggle to manage and secure various edge devices spread across multiple locations. This can lead to complexity, higher costs, and security risks.

For example, a company with factories in different cities might have dozens of edge devices like sensors and IoT systems that need to be maintained and protected. They need a unified solution to manage these devices easily and securely without complicating their operations or increasing costs.

Problem statement

Research

The core goal of the data-driven approach was to onboard new users into the system. The existing ecosystem was designed primarily for individuals with specialised skills and extensive knowledge of the command-line interface, limiting its accessibility. After engaging with users, it became clear that the product needed to be simple and intuitive for a broader audience. To support this, end users would receive brief, tailored training based on their specific use cases.

Expert assistance would only be required in particularly complex scenarios, ensuring the product remained user-friendly while accommodating advanced needs.

Research

Wireframes

Wireframes Wireframes detail

Ideation

The product was designed with an open, flexible structure to accommodate a wide range of customers across various industries. It could be fully customised to meet the specific needs of each client, whether they were in IT, aviation, solar energy, or retail. This adaptability allowed the product to seamlessly integrate into diverse environments, offering tailored solutions for each sector.

Furthermore, the design ensured scalability, enabling the product to grow alongside the unique demands of different industries, while maintaining a user-friendly experience and high performance.

Ideation Ideation detail

Final Solution

From day one, the requirement was clear: design had to be secondary, with the focus primarily on functionality. The goal was to simplify all user tasks, ensuring the interface was intuitive and error-free. In case of an error, users were always given the option to revert to the previous state, complete with a detailed activity log.

After going live, we received numerous customer requests, which we carefully filtered to prioritise those aligned with our product timeline.

Final solution

Reflection & Learning

After the initial deployment at customer locations, a business requirement emerged to white-label the product. Many customers wanted the product to seamlessly integrate with their existing ecosystem, which posed a challenge since most of the design and development had already been completed. Reversing this progress was not feasible. A middle ground was found with co-branding, with the plan to eventually transition to a fully white-labelled product. The necessary changes were made to minimise development impact while still meeting all requirements.

Additionally, the domain was new, requiring a deep understanding of the networking world for every task.

Reflection and learning